仪器介绍:
JHY10-001BG 实验室废液处理系统采用化学,物理,生物综合处理方法,主要由集水均质箱、自动加药装置、重金属去除装置、新型微电解装置、电催化氧化装置,新型膜过滤装置和消毒处理装置等单元组成,形成一个完整的综合废水处理系统,使废水达到国家排放要求。
工艺流程:

功能/特点:
a. 智能控制系统:开机时设备电控系统自动检测,通过液晶屏直观反应设备运行情况。系统异常时报警提示,同时自动停机保护,无须专人职守。
b. 产品适用性广:可处理大部分有机、无机、生物类的废水。
c. 自动清洗功能:系统按时对需要清洗的部件进行自动清洗,有效降低仪器维护频次,延长设备使用寿命。
d. 耗材寿命管理:应用寿命管理理念,系统自动记录传感器、耗材等使用时间,方便用户及时更换,使运行更安全、更稳定。
e. 数据朔源:仪器在运行过程中会保存关键数据生成运行日志,方便数据朔源,仪器维护。
f. 节约:所需试剂均为标准通用试剂,且无安全隐患;耗材更换频率低,更换简单,费用低廉。
g. 模块化设计:产品模块化设计,可根据实际情况进行组合,外形美观、占地面积小。
h. 可与留样器联用:仪器可将处理后的废水实时留样,便于环监部门监管(选配)。

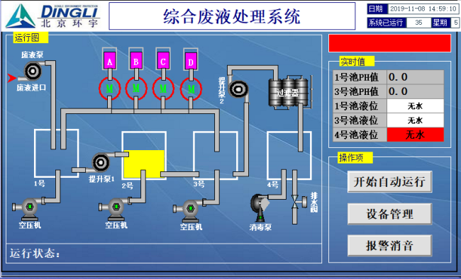
软件界面:

技术指标:
